国家安全专题 |一图读懂《网络数据安全管理条例》
2026-04-22
上海市密码管理局发布《重要网络和信息系统密评工作指南2026版》
2026-04-20
4·15国家安全教育日|以《数据安全法》为纲,筑牢数字时代安全屏障
2026-04-14
医疗机构注意!五部门联发新规:商用密码、分类分级成为数据保护关键词
2026-04-09
用AI重新定义数据安全监测,让数据安全变简单
2026-03-17
存储域
数据库加密 诺亚防勒索访问域
数据库防水坝 数据库防火墙 数据库安全审计 动态脱敏流动域
静态脱敏 数据水印 API审计 API防控 医疗防统方运维服务
数据库运维服务 中间件运维服务 国产信创改造服务 驻场运维服务 供数服务安全咨询服务
数据出境安全治理服务 数据安全能力评估认证服务 数据安全风险评估服务 数据安全治理咨询服务 数据分类分级咨询服务 个人信息风险评估服务 数据安全检查服务为响应浙江省“五水共治”号召以及城市“美丽河道”行动计划,杭州市下城区城市管理局对辖区两级河道进行全方位的智慧建设,并汇聚所有数据建立了统一的数据平台。
统一数据平台的建立,真正实现了智慧水利建设,但数据安全保护问题、数据运维压力问题也随之而来。
如何解决?下面为您详解“智慧治水”背后的数据安全保护解决方案。
需求背景
在数字之城杭州,为响应浙江省“五水共治”号召以及城市“美丽河道”行动计划,下城区城市管理局对横河港和西湖漾河进行全方位的智慧建设:河道智能监测、无人驾驶船只巡检系统、河道AI监控、河道垃圾自动清扫系统等各类数字化应用,并汇聚区两级河道各类数据,制定全区河道资源数据标准规范,建立统一数据平台,发挥大数据的挖掘和分析能力。

无人智能保洁船
统一数据平台的建立,实现更智慧的水利管理与公众服务。但这些业务系统的数据安全以及运维工作也给杭州市下城区城市管理局带来了巨大的压力。
比如:
❖ 数据平台汇聚了各类涉水信息,需要对内部高权限人员、运维人员进行有效管控,避免越权违规操作、误操作行为对敏感数据造成威胁;
❖ 随着应用系统日益丰富,数据库类型日益多元化、异构化、复杂化,这无异加大运维工作的难度,费力耗时。此外,常规的数据库管理通常重点关注对数据库运行的“事中”和“事后”的控制,对“事前”控制缺乏有效的方法和工具,对数据库运行发展的趋势分析和预测不够,往往导致一些隐患未能被及时发现而发展成为影响生产的事件。
为避免发生数据安全事件,下城区城管局现亟需建立安全管控体系,完成数据安全管控。
为智慧治水夯实安全底座
针对下城区城市管理局上述实际需求,美创科技提出了以敏感数据管控为核心,运行安全管理平台为辅的数据保护解决方案,该方案基于美创数据库防水坝系统和数据库运行安全管理平台实现,具体如下:

敏感数据管控
数据库访问控制
针对当前下城区城管局大量的业务系统,首先从源头上对运维人员、业务人员、开发人员进行分离管控,采用多维度的安全认证方式,将登陆身份锁定到个人用户,保证运维来源的可信、可控。
通过访问控制实现访问权限颗粒度划分,防止越权访问及高危操作,从而保障数据资产的安全。
敏感数据操作权限控制
权限控制是数据库安全运维管理体系的重要一环,美创数据库防水坝主要从特权账号权限访问控制、行数返回控制、访问频次控制、高危操作控制等方面入手,全方位保障访问控制体系的安全性。
动态脱敏管理
美创数据库防水坝支持敏感数据的动态脱敏,对未授权的账户访问敏感数据实现动态脱敏功能,确保业务人员、运维人员以及外包开发人员严格根据其工作所需和安全等级访问敏感数据。产品支持对字符串类型、数据类型、日期类型数据脱敏,通过随机、转换、遮盖等方式实现动态脱敏效果,防止第三方运维人员直接接触重要敏感数据信息和个人隐私数据。
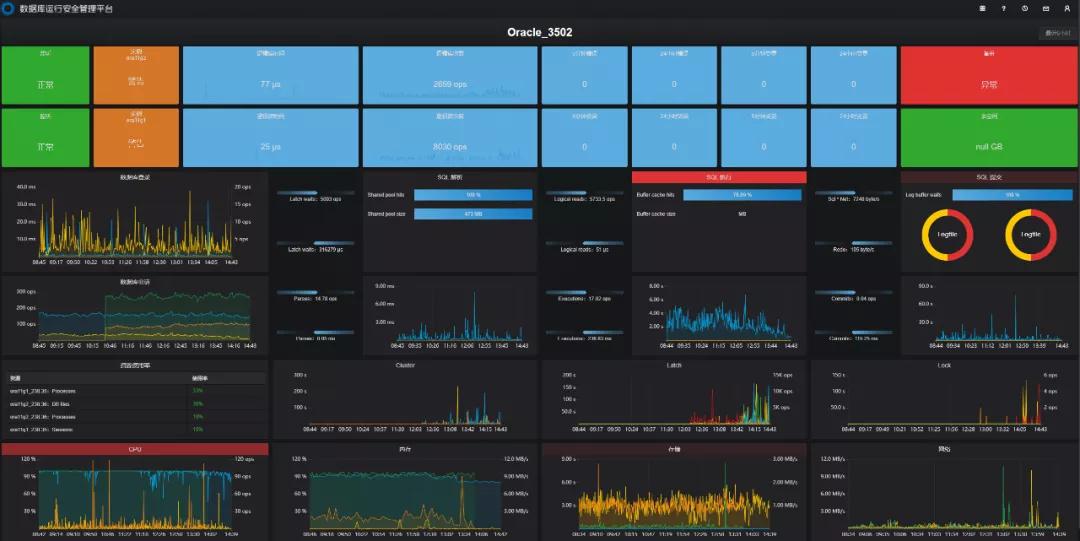
数据库运行监控
数据库运行安全管理平台通过对数据库资产的的聚合监控及单一精细化监控,7*24小时实时监测数据库资产的运行安全和性能稳定性。聚合监控从最近24小时告警数量、最近24小时变更数量、过去7天可用性、会话数、繁忙度、容量等多个维度,实现全面、丰富、深度地数据库聚合监控。利用聚合监控大屏,运维人员可以直观清晰地了解到各数据库对象及其对应的业务系统整体运行情况,确保业务系统的连续稳定可用。

聚合监控
同时,利用单一数据库监控大屏视图,运维人员可以准确地知道当前数据库对象的健康状况和性能状况。单一数据库监控视图从5大健康指数、SQL执行生命周期的监控以及关联资源,锁资源,主机资源的监控,实现精准定位影响数据库健康和性能缓慢的根因,让运维人员做到有的放矢,主动快速响应在使用数据库过程中遇到的故障和问题。

单一精细化监控
客户收益
➢ 通过美创数据库防水坝系统,建立了杭州市下城区城市管理局基于数据层面的安全管控体系,完善了整体的信息安全架构。
➢ 对重要敏感数据的建立动态脱敏机制,减少生产库中敏感数据泄露风险。
➢ 通过建立一个集中的安全运行管理平台,以隐患提前感知、问题智能定位、故障智能解决的方式,记录所有的监控数据,一键完成日常巡检、性能分析,并且提供巡检报告、性能分析报告,结合运维云,实现智能化运维,有效保障数据库系统的持续稳定运行。